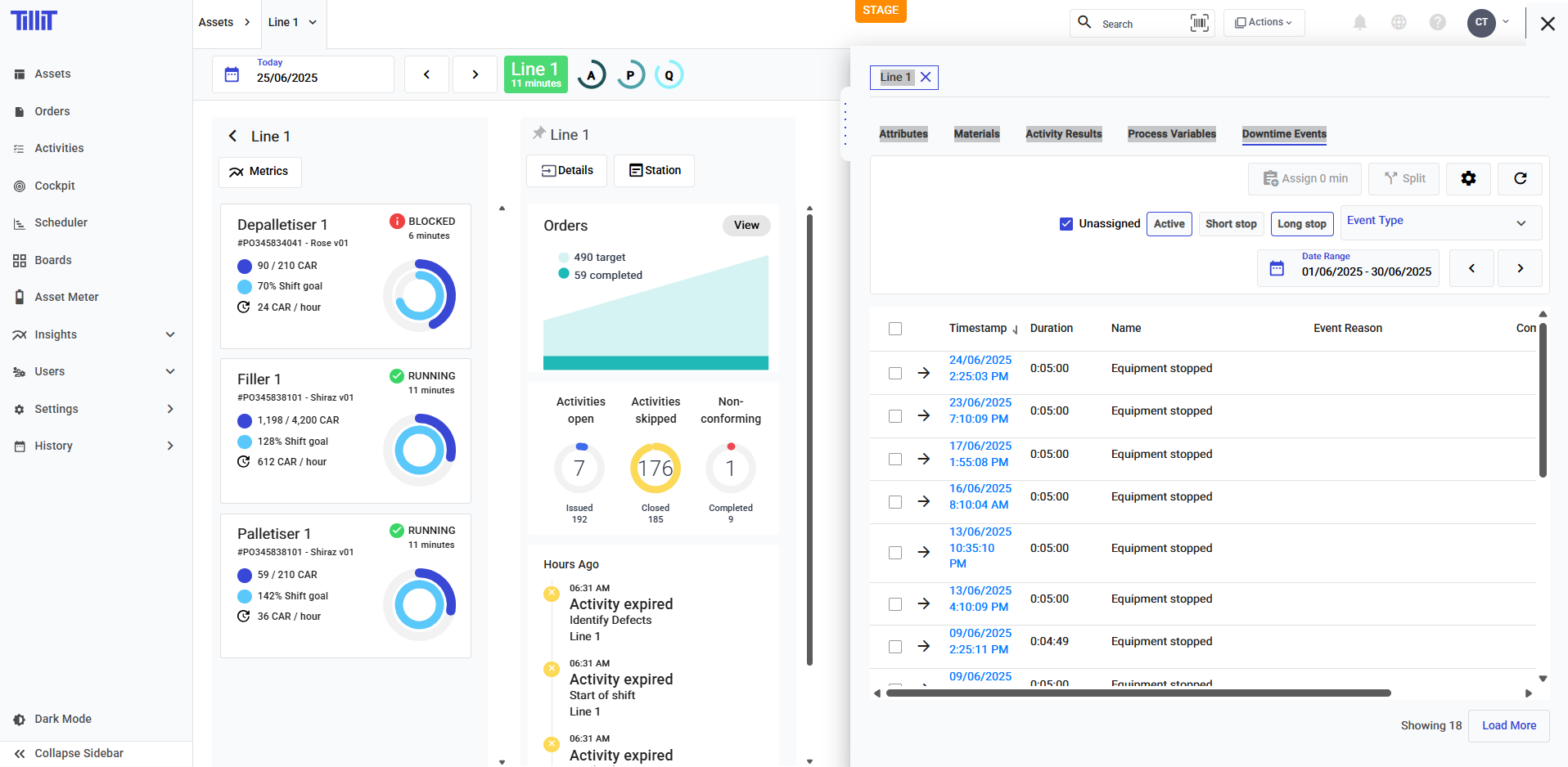
Downtime Table
Navigation
Through an Order
Click on Details under the order's name, then the Details panel will open. Click on "Downtime Events", which will open the downtime table filtered by that order.

Through an Asset
Click on Details under the asset's name, then the Details panel will open. Click on "Downtime Events", which will open the downtime table filtered by that asset.

Filtering

By stop duration
If the stop duration filter isn't chosen, the events of that duration will not show
Active: a stop that is currently active. There shoud be one at any point in time if viewed through an Asset.
Short stop: Events that are under the "Short Stop Threshold" applied to the asset it occurs to. You can configure the short stop threshold by creating an Asset Profile and attaching it to the asset.
Long stop: Events that occur for longer than the short stop threshold.
Event type
Event types that were raised. It is important to note that only events with event types that have the System Event "Equipment Status Stopped" will show up on the table.

Managing Downtime
Assigning reasons
You can assign to one or multiple reasons, simply by selecting the rows.
You can also select all by clicking on the checkbox on the header row.

Then, clicking on Assign, which also displays the total duration of downtime you had selected.

Then either choose your Downtime Reason Group, which is a type of Option list. Or if you had configured a Machine Group for your Asset, then this list will automatically be used for assignment.

After choosing your reason, the events will now be marked as "Assigned".
Split events
Select the event you want to split. Then click "Split".
It will automatically be set at the halfway point, then you can either choose the slider or the date picker to choose the split point.

After submitting, your one event should be split into two events.
Other features
Show/hide columns
Choose what columns you want to show or hide on the table.

Last updated
Was this helpful?