22nd January: Linked Operations,Advanced calculator, Site Display and more..
New Features
View linked Operations in the Order Details panel
Orders with the same order number will now appear in Order Details → Operations

Advanced calculator now applies to tolerances

Site Display Button
Quickly navigate between Sites using the new Site display button.

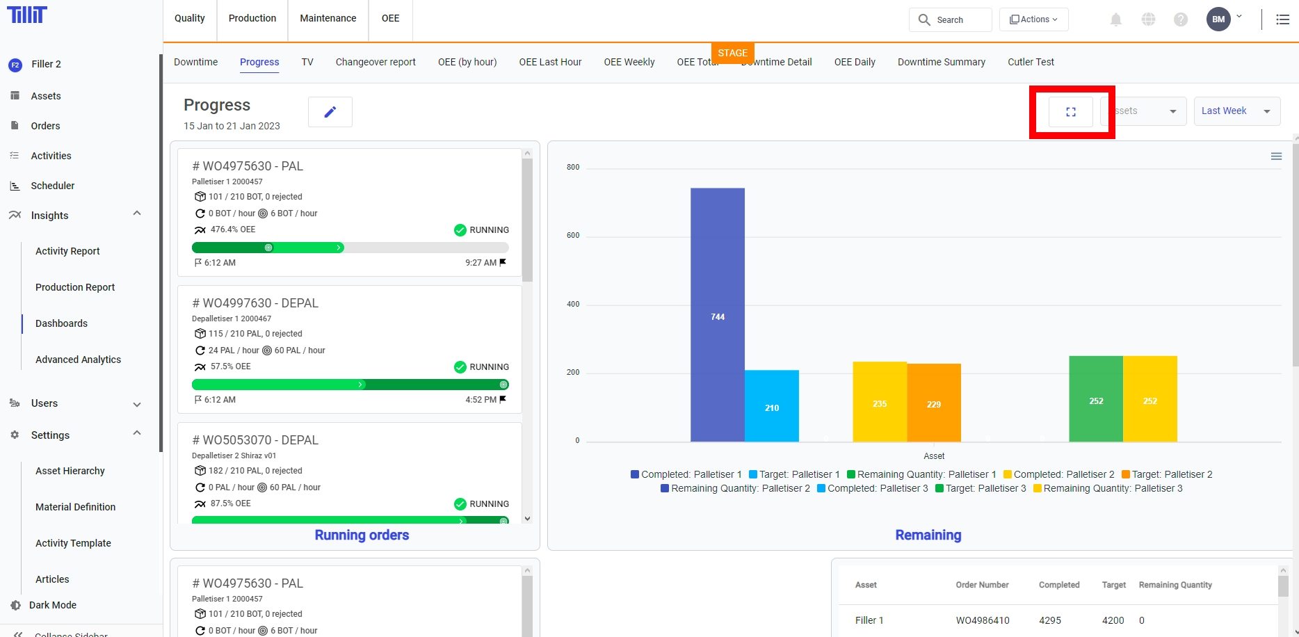
Add full screen button to dashboard.

Enhance order template to include time delay and setup time between operations
add time delay to the order templates. The order template splits an original order into operations. This delay parameter will offset the start and end times of the newly created operation against the original order.
Create an edge docker deployment.
For TilliT Edge deployments on Docker, you can now create and download the configuration and certificates required. IF you select Type SELF_MANAGED_DOCKER when creating a TilliT Edge you will be prompted to save a zip file containing credentials to connect your MQTT client.
Link to docs
https://help.tillit.cloud/article/263-create-a-self-managed-docker

Replaces the process variables and activity results with a better chart.

Open progress rate in a larger view
Clicking the View button will enlarge the progress rate chart.
anywhere else in the Timeline card will bring the Event List.

Scheduler
Allow quantity to be easily changed by the scheduler
Double click the scheduled order to go into detail mode. Click the Quantity text and you will be able to edit this value. Note that when you do this, the original order doesnt change, leaving you with a reference to what was original required of this product. What does change is the scheduled quantity, and the value that goes to DO.

Bug Fixes
Activity Report Order fix.
OEE - if you set the rate on the material after the creation of the order, the order stat card will show the rate but not calculate OEE accordingly.
Fixes editing rows after a row has been edited.
Fixes Order progress average to use UTC date for start Date Time.
Fixes sorting the event instances.
Last updated